See a snapshot of your business on the TeamUp Dashboard.
The Dashboard gives you an overview of what's happening in your TeamUp account. You can see at a glance if there are any pending customer payments, scan your upcoming events, check your revenue, and much more.
π£ We updated the Dashboard on 8th August, 2022. Click here to watch a video comparing the old version with the new version.

In this guide, we're going to take an in-depth look at all the information on your Dashboard:
π Read the overview
π‘ Please note that only staff members with the Owner or Admin status will be able to see the full Dashboard. If you have limited permissions or no permissions at all, your Dashboard will display the information relating to the parts of the system you have access to.
π₯ Watch the walkthrough
πRead the overview
Let's take a look at each one of the sections on your Dashboard:
Pending payments
In this section, you'll find a summary of:
- Pending Online Payments. These are direct debit payments that will be submitted shortly. For example, if you have GoCardless enabled on your account, this figure will reflect GoCardless payments that are processing and will be submitted to BACS shortly.
- Pending Offline Payments. These are offline payments, such as Cash payments, that need to be confirmed manually by you or one of your staff once customers have paid. Note that if you don't have any offline payment methods enabled on your account, this number will always be "0".
For an itemised list of each, click the total (as seen below).
Upcoming Events
View a list of all upcoming Classes, Appointments, and Courses, or click the 'Yours' tab to see the ones you're teaching. Click an event date to see the details and attendees of an event on your Calendar.

Upcoming Billing
This handy section features a summary of upcoming recurring payments for the next three months. To view a detailed list of all your upcoming payments, click any item, as seen below.

To-dos
This list displays tasks that need to be completed by you or your staff, such as confirming offline payments, reviewing and confirming referrals, etc. To learn more about To-dos, please see Introduction to the To-dos section.
Click any item to see a detailed list of to-dos. In the example below, we've clicked on 'Store', which redirects to a list of store orders that need to be marked as 'Delivered'.

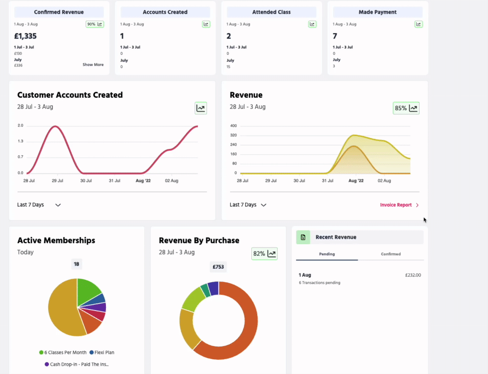
Comparison reports
In this section, you'll find four reports comparing the current month to date with the same period last month:
- Confirmed Revenue. This report shows your confirmed revenue to date in the current month. In the top-right corner, you'll see a comparison with the same period last month.
In the example below, there has been a 90% increase in revenue when comparing 1st August - 3rd August to 1st July - 3rd July. For more details, click 'Show More' as seen below.
- Accounts Created. See a comparison of how many customer accounts were created last month versus the current month up in the same period (see screenshot above).
- Events Booked. See how many customers have booked a Class, Appointment, or Course this month so far versus last month during the same period (see screenshot above.
- Made Payment. See how many customers have made a payment this month versus last month during the same period (see screenshot above).
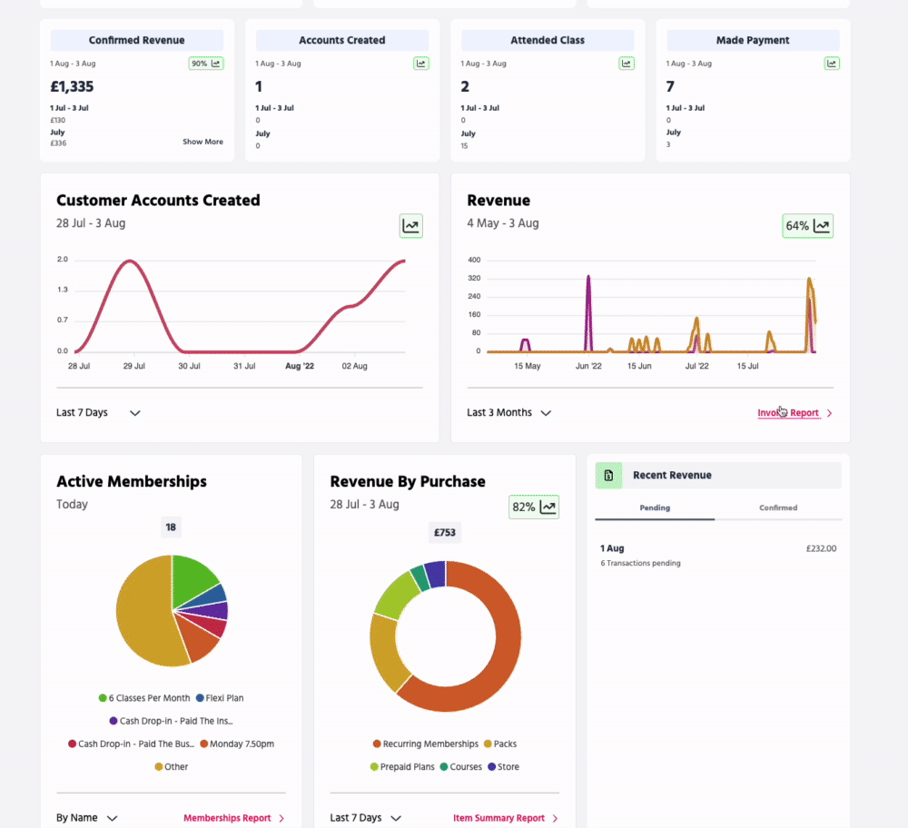
Customer Accounts Created
This chart shows how many customer accounts have been created. The trend icon in the top right compares the current month with the same period last month.
Click the filter to change the date range. You can also hover over the chart to see how many accounts were created on a specific day.

Revenue
This chart shows pending vs confirmed payments. If you hover over the chart, you can see a detailed view of pending vs confirmed per day. You can also switch the date view to see a different date range.
The trend icon in the top right compares revenue in the current month with the same period last month.

Click the 'Invoice Report' link at the bottom to see a complete list of pending and confirmed payments in your Invoices Report.

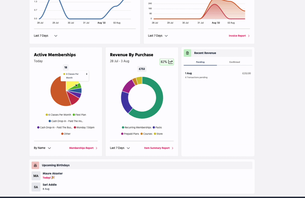
Active Memberships
Find out in seconds which memberships are the most popular! This helpful chart shows how many active members (customers who currently have an active membership) you have today.
You can view the chart by membership Name or Type (recurring, pack, prepaid plan). Hover over each "slice" to see how many there are of each type.

The pie displays your top 5 memberships and groups the remaining ones, but you can see a full list of active memberships by clicking 'Memberships Report', which takes you to your Memberships Report filtered by "Status - Active".

Revenue By Purchase
This chart shows how much revenue you've made from each purchase type (recurring plans, packs, prepaid plans, courses, store items).
You can see how many purchases per offering you have by hovering over the chart. You can also switch the date view to see a different date range.
The trend icon in the top right compares revenue in the current month with the same period last month.

To see a breakdown of all purchases, click 'Item Summary Report'.

Recent Revenue
This section displays a summary of your pending and confirmed revenue this month so far.
For a detailed report of your pending or confirmed revenue, click the summary under each tab (you'll be redirected to your Invoices report filtered by 'Pending' or 'Confirmed').

Upcoming Birthdays
View a list of customers' birthdays coming up this month.
π‘This report shows the next 30 days of birthdays. Click Upcoming Birthdays to see the full report.

π‘Did you know you can create an automated email to wish your customers a happy birthday or to remind your staff that a customer's birthday is coming up? Find out how in this guide.
Jump to:
Introduction to the To-dos section
